Trollgames GmbH

Trollgames

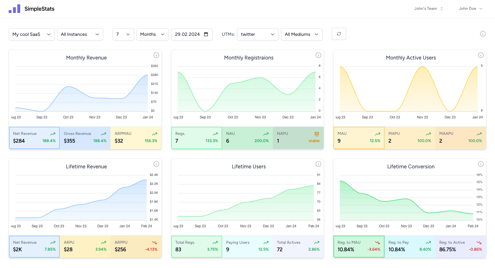
Laracraft had the pleasure of developing a comprehensive statistics tool for the company Trollgames GmbH. The tool is used to present important key figures and metrics in clear dashboards in order to facilitate decision-making within the company.

Project image Trollgames

Statistics tool for Trollgames

At Laracraft we pride ourselves on providing our clients with customized software solutions that are not only functional, but also user-friendly and visually appealing. One of our projects was the development of a statistics tool for Trollgames GmbH, a leading company in the gaming sector. This tool was developed to provide the Trollgames team with an efficient and effective way to manage and analyze a variety of business metrics.

Technical implementation

We used Laravel for the backend and Vue.js for the frontend to create a robust and scalable solution. The tool's dashboard contains interactive graphs and tables that display a range of key metrics. These range from the number of registrations and daily active users (DAU) to specialized metrics such as average revenue per user (ARPU) and average revenue per paying user (ARPPU). In addition, the tool offers functionalities for managing users, marketing campaigns and projects to create a comprehensive ecosystem for data-driven decisions.

Business impact

The implementation of this tool has revolutionized the business of Trollgames GmbH. By simplifying data preparation and visualization, quick and informed decisions can be made that have a direct impact on the company's success. Our solution has not only optimized internal processes, but has also helped to shift Trollgames' corporate culture towards a more data-driven, analytical approach.

Conclusion

The project with Trollgames GmbH underlines our ability to translate complex requirements into elegant, powerful software solutions. We are convinced that this statistics tool will serve as a foundation for further growth and innovation for both Trollgames and other companies in similar industries. For further details and inquiries, please do not hesitate to contact us.